Getting Started with Nansen on Fantom
We recently announced that Nansen, the leader in blockchain data analytics, integrated Fantom.
Institutions, financial managers, and investors at all levels rely on Nansen to track on-chain money flows, find emerging trends, identify popular smart contracts, and discover up-and-coming NFTs before they go mainstream.
Nansen users tracking the Fantom network will now be able to pinpoint hot contracts and quickly discover new projects. By amplifying and calling attention to successes across the Fantom ecosystem, Nansen benefits both investors looking for opportunities and growing, innovative projects.
For a first-time user of Nansen, the dashboard can seem intimidating. To work through this complexity and show what Nansen can do, Fantom CMO Simone Pomposi recently attended the Nansen “Office Hours” with Nansen CEO Alex Svanevik to showcase the capabilities of the platform.
This blog post summarizes the demonstration to offer a glimpse of Nansen’s sophisticated tools.
Ecosystem Overview
The Ecosystem Overview is a good place to start for newer Nansen users. After logging into Nansen, switch networks from Ethereum to Fantom by clicking on the Ethereum logo and clicking on Fantom.
To access high-level ecosystem stats, click on More, Multichain, and then Fantom (note that some options may gray out, as features are being rolled out for newly added chains).

The next screen offers extensive data including Daily Active Addresses and Daily Transactions charts.

Nansen usefully breaks down Active addresses and Traces (referring to internal transactions) by project. Each of the colored dots in the areas circled above references a project on the Fantom network. Hovering over any of the dots or over the charts opens a pop-up with additional information.
Token God Mode
Token God Mode is a helpful tool to explore the flows of specific tokens between individual wallets, institutional wallets, and smart contracts.
In this example, we will look at FTM (ERC-20) on Ethereum. To get started, switch back to the Ethereum network, click on Token God Mode at the top of the screen and enter FTM in the appropriate field as shown below.

By default, the Token God Mode page displays information about exchanges. The first thing that you see is the total supply on exchanges , along with a graph displaying the changes over time.

The bottom half of the screen offers both tabular and graphical views segmented by individual exchanges.
As you can see, Binance holds the most liquidity. If, however, you wished to buy ERC20-FTM on a DEX, SushiSwap would be a good option as the highest liquidity holding DEX.
To explore other information available in Token God Mode, click on the Notable Wallets tab.
Notable Wallets
As the tab’s name suggests, this page displays wallets with significantholdings of the token selected (in this case, ERC20 FTM).
Nansen uses AI to label wallets with tags describing owner behavior. Wallets are tagged with descriptive labels, such as “Binance,” for the exchange, or “Token Millionaire,” if the holder owns 1M+ tokens. Note that a wallet can have multiple labels attached to it.
This page shows balance changes for wallets.

Scrolling down on the page will display Top Transactions (last seven days), Top Balances, and a chart tracking the Highest Top Balances.

Clicking on any of the names of the wallets will take you into the Wallet Profiler, which we cover in a different section of this post.
Hodlers
The Hodlers tab in Token God Mode retrieves a page charting addresses and seniority distribution.

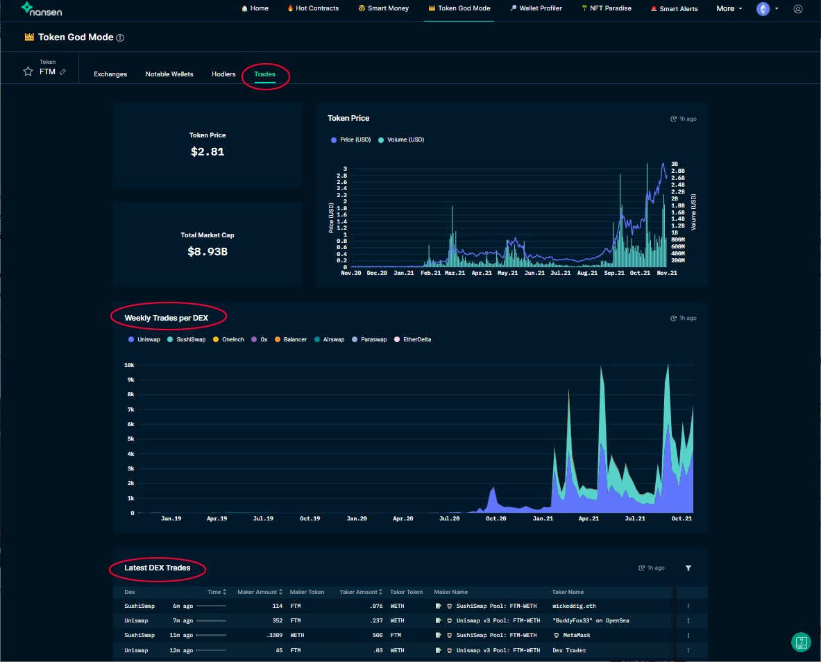
Trades
Trades shows information about DEX trading for the token in question.

The chart displaying Weekly Trades per DEX breaks down volumes by platform. To isolate numbers of trades on Sushiswap, for instance, hover either over the teal dot next to SushiSwap in the list of exchanges, or move the mouse pointer over the teal-colored area of the chart that corresponds to the SushiSwap exchange.
Wallet Profiler
The Wallet Profiler is a powerful tool that yields detailed data on any blockchain address on a Nansen-supported network.
Access the Wallet Profiler by:
- selecting Wallet Profiler at the top of the screen and entering an address, or
- click on any one of the labeled wallets to access information about that specific wallet.
In the below example, we have switched to the Fantom Networkto look at notable wallets holding wFTM.

Click on any wallet address, whether it is labeled or not, on the list of Top Balances to immediately move into Wallet Profiler.
As shown below, the Overview screen offers a graphical representation of wallet activity and lists wallet balances, labels (if applicable), and related wallets.

Clicking on the edit/small pencil icon just to the left of the “Overview” tab displays the full address of the wallet under examination.
Counterparties
Counterparties shows information about token flows and the wallets that this address has interacted with.

Select any wallet in the list of Top-Interacting Wallets at the bottom of the page to access wallet profiles.
Hot Contracts
Hot Contracts is an invaluable tool to discover the latest opportunities on the Fantom network, like new yield farming pairs or NFTs gaining in popularity.

By changing the number in Max contract, you can adjust the dates to see newer or older contracts. The right-most column notably lists the number of “smart money” (large investor or institutional) wallets that have accessed the smart contract in question.
For each smart contract, you can drill down by clicking on the contract, which links to Wallet Profiler to list the wallets interacting with the smart contract.
Smart Alerts
Nansen enables users to create alerts sent to Telegram, Discord, or Slack. To create a Smart Alert, click More, thenDefense in the drop-down menu, and then select Smart Alerts.

On the next screen, click Create New Alert.
The Create New Alert screen offers numerous options. You can choose to track general token flows or, as indicated below, a specific wallet or smart contract address. Clicking on Advanced Trigger Type will open additional options for refined smart contract alerts.

About Nansen
Nansen is a blockchain analytics platform that enriches on-chain data with millions of wallets labels. Crypto investors use Nansen to discover opportunities, perform due diligence and defend their portfolios with our real-time dashboards and alerts.
Website | Twitter | Discord | YouTube | LinkedIn | Blog | Research